Get early access

Secure AI from code to production

Inspect and secure code, cloud, and applications to uncover Shadow AI hidden deep in your stack, from code to compiled production.

See the entire picture. Uncover hidden AI activity and reduce risk.

Continuous discovery. Analyze, protect and govern your AI assets from models and agents to MCP servers.

Total attack surface visibility

Eliminate Shadow AI. Automatically inventory assets embedded in compiled code, files, and applications to secure the hidden attack surface.

Context-aware risk assessments

Deep context of what your AI risk is, where it lives, and how it impacts your organization. Detect threats like model serialization attacks, instantly separating safe models from liabilities.

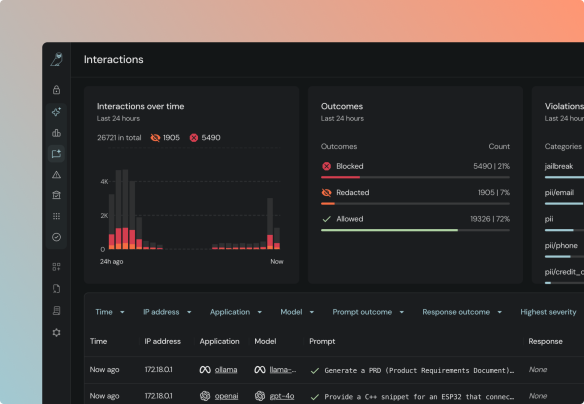
Active protection at runtime

Stop unsafe AI inputs and outputs in real time. Enforce guardrails on AI applications, blocking risky behaviors and unsafe actions.

Policy-driven governance

Automate and validate compliance. Continuously verify AI posture against frameworks like EU AI Act or NIST and enforce internal mandates.

Secure your AI assets

Inventory & discovery

Deep discovery. Inventory models, agents, MCP servers across your environments. 

AI security posture insights

Visualize risk. View usage trends, aggregated risk scores, and security posture changes in one pane.

Risk assessment

Correlate findings across the entire stack to prioritize the risks that actually matter. Deep dive into lineage, code, and models.

Guardrails & runtime protection

Real-time detection of jailbreaks, sensitive data exposure, and unsafe AI responses. Proactively stop active attacks.

CI/CD integrations

Scan code in pull requests. Automate security gates at the earliest stage of development.

Custom policy & rule builder

Build custom rules to enforce policy and governance across your AI assets.

Compliance reports

Automate report creation for stakeholders and external audits – from EU AI Act and NIST to OWASP.

Secure your AI assets and ship AI securely